The Kibo Commerce MCP Server enables AI agents to securely access your live commerce data through the Model Context Protocol (MCP). MCP is an open standard that allows AI applications to connect to external data sources and tools through a unified interface. With the Kibo MCP Server, AI assistants like Claude Desktop, Cursor, Windsurf, or VS Code with GitHub Copilot can query your product catalog, manage orders, look up customer information, configure shipping, adjust site settings, and much more — directly from your Kibo Commerce tenant. All requests are authenticated through your existing Kibo API credentials, and data access follows your tenant’s permission model.Documentation Index
Fetch the complete documentation index at: https://docs.kibocommerce.com/llms.txt
Use this file to discover all available pages before exploring further.
Looking for documentation access? This page covers the Commerce MCP Server for accessing your catalog, orders, and inventory data. If you want AI tools to access Kibo documentation, see Using Kibo Documentation with AI for the Documentation MCP Server.
Prerequisites
Before configuring the MCP Server, ensure you have:- Kibo Commerce tenant with API access
- Application credentials (Application Key and Client Secret) from Kibo Dev Center
- Claude Desktop, Cursor, or another MCP-compatible client
- Node.js 18+ (only required if using the MCP Inspector for debugging)
Getting Your Credentials
- Log into your Kibo Commerce Admin Console
- Navigate to System > Applications
- Create a new application or use an existing one
- Note the following values:
- Application Key (also called Client ID)
- Client Secret
- Tenant ID
- Site ID (if needed for site-scoped operations)
- API Host URL (e.g.,
https://t1000000.sb.usc1.gcp.kibocommerce.com)
MCP Server URL
The Kibo MCP Server is a hosted HTTP endpoint available on your Kibo Commerce tenant. The endpoint URL follows this pattern:With Tenant + Site ID
Include both the tenant and site identifiers when you need site-scoped operations:| URL Part | Meaning |
|---|---|
t1000000 | Tenant ID |
s12345 | Site ID |
With Tenant Only
Omit the site identifier for tenant-level operations:Some API operations require a site context. If a tool call fails with a missing site error, switch to the tenant + site URL format.
Authorization Methods
Every request to the MCP endpoint must include anAuthorization header. The server supports two methods.
Method 1: Basic Authentication (Base64-Encoded Credentials)
Use your Application Key and Client Secret, separated by a colon and Base64-encoded, in a standard HTTP Basic auth header. Steps:- Obtain your Application Key and Client Secret from the Kibo Dev Center.
- Concatenate them with a colon separator:
- Base64-encode the result.
- Send the encoded value in the
Authorizationheader with theBasicscheme.
Method 2: JWT Bearer Token (Kibo API Auth)
This is the standard Kibo API authentication flow. You exchange your Application Key and Client Secret for a short-lived JWT access token using the Kibo OAuth endpoint, then pass that token as a Bearer credential. Steps:- Request an access token from the Kibo authentication endpoint:
With the request body:
- Extract the
access_tokenfrom the response. - Send the token in the
Authorizationheader with theBearerscheme.
Bearer tokens expire (typically in 1 hour). Your MCP client should handle token refresh automatically or re-authenticate when a
401 response is received.Client Configuration
Configure your MCP client to connect to the Kibo MCP Server hosted endpoint.Claude Desktop
Configuration File Location
| Platform | Path |
|---|---|
| macOS | ~/Library/Application Support/Claude/claude_desktop_config.json |
| Windows | %APPDATA%\Claude\claude_desktop_config.json |
| Linux | ~/.config/Claude/claude_desktop_config.json |
Basic Configuration
Add the following to yourclaude_desktop_config.json, replacing the URL and authorization value with your own:
Multiple Environments
To connect to both sandbox and production environments:Cursor
Add the MCP server to your.cursor/mcp.json file:
Windsurf
Add the following to your~/.codeium/windsurf/mcp_config.json file:
VS Code with GitHub Copilot
Add the following to your VS Codesettings.json:
Filtering Tools by Category
By default, connecting to/mcp/admin/ exposes all registered tools (500+ operations). You can limit the tools returned to your MCP client by appending a comma-separated list of category names to the URL path.
Single Category
categories.read category.
Multiple Categories
categories.read and categories.update.
All Tools (Default)
Testing the Connection
After configuration, restart your AI client and test with a query:Using the MCP Inspector
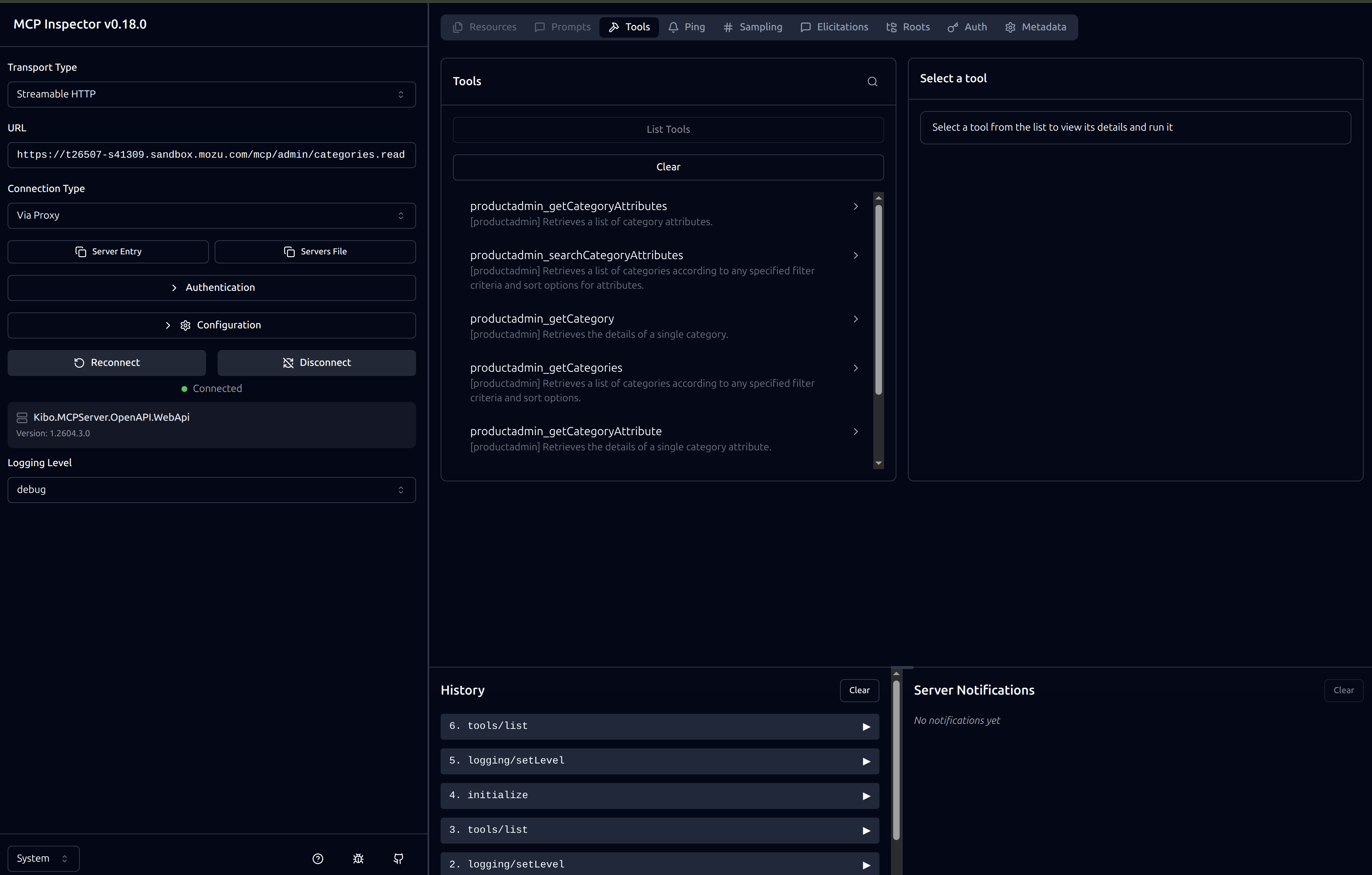
The MCP Inspector is a visual debugging tool for interacting with MCP servers. It lets you discover tools, execute them, and inspect the request/response cycle.Quick Start
-
Launch the inspector against your Kibo MCP Server:
-
The inspector UI will open in your browser. From there you can:
- List Tools — view all tools exposed by the server
- Call a Tool — fill in parameters and execute a tool call
- View Responses — inspect the raw JSON returned by each tool
Configuring the URL
Enter your Kibo MCP Server URL in the inspector’s URL field:
Adding Authorization
Provide theAuthorization header in the inspector’s Headers configuration section before initializing the session. Enter the header exactly as you would in an HTTP request:

Listing Tools
Once connected, use the List Tools button to see all available tools for the configured categories:
Available Tool Categories
Categories follow the naming convention{resource}.{operation}, where operation is one of create, read, update, or delete.
Commerce Runtime
| Category | Description |
|---|---|
cart.create | Add items to carts, create carts |
cart.delete | Remove cart items, coupons, messages |
cart.read | Get carts, cart items, summaries |
cart.update | Update carts, apply coupons, modify items |
channel.create | Create channels |
channel.delete | Delete channels |
channel.read | Get channels |
channel.update | Update channels |
channelgroup.create | Create channel groups |
channelgroup.delete | Delete channel groups |
channelgroup.read | Get channel groups |
channelgroup.update | Update channel groups |
checkout.create | Create checkouts, perform checkout actions |
checkout.delete | Remove checkout items, coupons |
checkout.read | Get checkouts, checkout items |
checkout.update | Update checkouts, set shipping/billing |
job.create | Create jobs |
order.create | Create orders, add order items |
order.delete | Remove order items, adjustments |
order.read | Get orders, order items, shipments |
order.update | Update orders, fulfillment, payments |
orderattributedefinitions.create | Create order attribute definitions |
orderattributedefinitions.read | Get order attribute definitions |
orderattributedefinitions.update | Update order attribute definitions |
ordervalidationcapability.create | Create order validation capabilities |
quote.create | Create quotes |
quote.delete | Delete quotes |
quote.read | Get quotes |
quote.update | Update quotes |
return.create | Create returns |
return.delete | Delete returns |
return.read | Get returns, return items |
return.update | Update returns |
returnattributedefinitions.create | Create return attribute definitions |
returnattributedefinitions.read | Get return attribute definitions |
returnattributedefinitions.update | Update return attribute definitions |
wishlist.create | Create wishlists |
wishlist.delete | Delete wishlists |
wishlist.read | Get wishlists |
wishlist.update | Update wishlists |
Customer
| Category | Description |
|---|---|
accountrankingrule.create | Create account ranking rules |
accountrankingrule.delete | Delete account ranking rules |
accountrankingrule.read | Get account ranking rules |
accountrankingrule.update | Update account ranking rules |
addressvalidation.create | Validate addresses |
addressvalidationcapability.create | Create address validation capabilities |
authticket.create | Create auth tickets |
authticket.read | Get auth tickets |
authticket.update | Update auth tickets |
b2baccount.create | Create B2B accounts |
b2baccount.delete | Delete B2B accounts |
b2baccount.read | Get B2B accounts |
b2baccount.update | Update B2B accounts |
b2bcontact.read | Get B2B contacts |
credit.create | Create credits |
credit.delete | Delete credits |
credit.read | Get credits |
credit.update | Update credits |
customeraccount.create | Create customer accounts |
customeraccount.delete | Delete customer accounts |
customeraccount.read | Get customer accounts |
customeraccount.update | Update customer accounts |
customeraccountattributedefinitions.create | Create customer account attribute definitions |
customeraccountattributedefinitions.read | Get customer account attribute definitions |
customeraccountattributedefinitions.update | Update customer account attribute definitions |
customerattributedefinition.create | Create customer attribute definitions |
customerattributedefinition.read | Get customer attribute definitions |
customerattributedefinition.update | Update customer attribute definitions |
customersegment.create | Create customer segments |
customersegment.delete | Delete customer segments |
customersegment.read | Get customer segments |
customersegment.update | Update customer segments |
customerset.read | Get customer sets |
customervisit.create | Create customer visits |
customervisit.read | Get customer visits |
customervisit.update | Update customer visits |
instocknotificationsubscription.create | Create in-stock notification subscriptions |
instocknotificationsubscription.delete | Delete in-stock notification subscriptions |
instocknotificationsubscription.read | Get in-stock notification subscriptions |
Import / Export
| Category | Description |
|---|---|
batchjob.create | Create batch jobs |
batchjob.delete | Delete batch jobs |
batchjob.read | Get batch jobs |
batchjob.update | Update batch jobs |
export.create | Create exports |
export.delete | Delete exports |
export.read | Get exports |
files.create | Upload files |
files.read | Get files |
import.create | Create imports |
import.delete | Delete imports |
import.read | Get imports |
Location
| Category | Description |
|---|---|
location.read | Get locations (storefront and admin) |
locationadmin.create | Create locations |
locationadmin.delete | Delete locations |
locationadmin.read | Get location admin details |
locationadmin.update | Update locations |
locationattributedefinitions.create | Create location attribute definitions |
locationattributedefinitions.read | Get location attribute definitions |
locationattributedefinitions.update | Update location attribute definitions |
locationgroup.create | Create location groups |
locationgroup.delete | Delete location groups |
locationgroup.read | Get location groups |
locationgroup.update | Update location groups |
locationgroupconfiguration.read | Get location group configurations |
locationgroupconfiguration.update | Update location group configurations |
locationinventoryattributedefinition.create | Create location inventory attribute definitions |
locationinventoryattributedefinition.read | Get location inventory attribute definitions |
locationinventoryattributedefinition.update | Update location inventory attribute definitions |
locationsettings.read | Get location settings |
locationsettings.update | Update location settings |
locationtype.create | Create location types |
locationtype.delete | Delete location types |
locationtype.read | Get location types |
locationtype.update | Update location types |
transfertimes.create | Create transfer times |
transfertimes.delete | Delete transfer times |
transfertimes.read | Get transfer times |
transfertimes.update | Update transfer times |
vendor.create | Create vendors |
vendor.delete | Delete vendors |
vendor.read | Get vendors |
vendor.update | Update vendors |
Pricing Runtime
| Category | Description |
|---|---|
discounts.create | Evaluate discounts |
discounts.read | Get discounts |
products.create | Price products |
products.read | Get product prices |
taxes.create | Calculate taxes |
Product Admin
| Category | Description |
|---|---|
categories.create | Create categories |
categories.delete | Delete categories |
categories.read | Get categories |
categories.update | Update categories |
categoryattributedefinition.create | Create category attribute definitions |
categoryattributedefinition.read | Get category attribute definitions |
categoryattributedefinition.update | Update category attribute definitions |
couponsets.create | Create coupon sets |
couponsets.delete | Delete coupon sets |
couponsets.read | Get coupon sets |
couponsets.update | Update coupon sets |
currency.create | Create currencies |
currency.delete | Delete currencies |
currency.read | Get currencies |
currency.update | Update currencies |
discounts.create | Create discounts |
discounts.delete | Delete discounts |
discounts.read | Get discounts |
discounts.update | Update discounts |
discountsettings.read | Get discount settings |
discountsettings.update | Update discount settings |
facets.create | Create facets |
facets.delete | Delete facets |
facets.read | Get facets |
facets.update | Update facets |
mastercatalogpublishsettings.read | Get master catalog publish settings |
mastercatalogpublishsettings.update | Update master catalog publish settings |
pickwaveruleevaluate.create | Evaluate pick wave rules |
pickwaverules.create | Create pick wave rules |
pickwaverules.delete | Delete pick wave rules |
pickwaverules.read | Get pick wave rules |
pickwaverules.update | Update pick wave rules |
pricelistentries.create | Create price list entries |
pricelistentries.delete | Delete price list entries |
pricelistentries.read | Get price list entries |
pricelistentries.update | Update price list entries |
pricelists.create | Create price lists |
pricelists.delete | Delete price lists |
pricelists.read | Get price lists |
pricelists.update | Update price lists |
productattributes.create | Create product attributes |
productattributes.delete | Delete product attributes |
productattributes.read | Get product attributes |
productattributes.update | Update product attributes |
productextras.create | Create product extras |
productextras.delete | Delete product extras |
productextras.read | Get product extras |
productextras.update | Update product extras |
productoptions.create | Create product options |
productoptions.delete | Delete product options |
productoptions.read | Get product options |
productoptions.update | Update product options |
productproperties.create | Create product properties |
productproperties.delete | Delete product properties |
productproperties.read | Get product properties |
productproperties.update | Update product properties |
productpublishing.create | Publish products |
productpublishing.delete | Discard product publishing drafts |
productpublishing.read | Get product publishing status |
productquickedit.create | Quick edit products |
productrules.create | Create product rules |
productrules.delete | Delete product rules |
productrules.read | Get product rules |
productrules.update | Update product rules |
productruleusages.read | Get product rule usages |
products.create | Create products |
products.delete | Delete products |
products.read | Get products |
products.update | Update products |
productsortdefinitions.create | Create product sort definitions |
productsortdefinitions.delete | Delete product sort definitions |
productsortdefinitions.read | Get product sort definitions |
productsortdefinitions.update | Update product sort definitions |
producttypes.create | Create product types |
producttypes.delete | Delete product types |
producttypes.read | Get product types |
producttypes.update | Update product types |
productvariations.create | Create product variations |
productvariations.delete | Delete product variations |
productvariations.read | Get product variations |
productvariations.update | Update product variations |
purchaselimitrules.create | Create purchase limit rules |
purchaselimitrules.delete | Delete purchase limit rules |
purchaselimitrules.read | Get purchase limit rules |
purchaselimitrules.update | Update purchase limit rules |
returnrules.create | Create return rules |
returnrules.delete | Delete return rules |
returnrules.read | Get return rules |
returnrules.update | Update return rules |
safetystockrules.create | Create safety stock rules |
safetystockrules.delete | Delete safety stock rules |
safetystockrules.read | Get safety stock rules |
safetystockrules.update | Update safety stock rules |
searchcategorysuggestsettings.delete | Delete search category suggest settings |
searchcategorysuggestsettings.read | Get search category suggest settings |
searchcategorysuggestsettings.update | Update search category suggest settings |
searchlistingsettings.delete | Delete search listing settings |
searchlistingsettings.read | Get search listing settings |
searchlistingsettings.update | Update search listing settings |
searchmerchandizingrule.create | Create search merchandizing rules |
searchmerchandizingrule.delete | Delete search merchandizing rules |
searchmerchandizingrule.read | Get search merchandizing rules |
searchmerchandizingrule.update | Update search merchandizing rules |
searchproductsuggestsettings.delete | Delete search product suggest settings |
searchproductsuggestsettings.read | Get search product suggest settings |
searchproductsuggestsettings.update | Update search product suggest settings |
searchredirect.create | Create search redirects |
searchredirect.delete | Delete search redirects |
searchredirect.read | Get search redirects |
searchredirect.update | Update search redirects |
searchsettings.create | Create search settings |
searchsettings.delete | Delete search settings |
searchsettings.read | Get search settings |
searchsettings.update | Update search settings |
searchsynonyms.create | Create search synonyms |
searchsynonyms.delete | Delete search synonyms |
searchsynonyms.read | Get search synonyms |
searchsynonyms.update | Update search synonyms |
searchtuningrules.create | Create search tuning rules |
searchtuningrules.delete | Delete search tuning rules |
searchtuningrules.read | Get search tuning rules |
searchtuningrules.update | Update search tuning rules |
shipmentrules.create | Create shipment rules |
shipmentrules.delete | Delete shipment rules |
shipmentrules.read | Get shipment rules |
shipmentrules.update | Update shipment rules |
tag.create | Create tags |
tag.delete | Delete tags |
tag.read | Get tags |
tag.update | Update tags |
Shipping Admin
| Category | Description |
|---|---|
carrierconfiguration.create | Create carrier configurations |
carrierconfiguration.delete | Delete carrier configurations |
carrierconfiguration.read | Get carrier configurations |
carrierconfiguration.update | Update carrier configurations |
carrierconfigurationglobal.read | Get global carrier configurations |
carriercredential.create | Create carrier credentials |
carriercredential.delete | Delete carrier credentials |
carriercredential.read | Get carrier credentials |
carriercredential.update | Update carrier credentials |
carriercredentialset.create | Create carrier credential sets |
carriercredentialset.delete | Delete carrier credential sets |
carriercredentialset.read | Get carrier credential sets |
carriercredentialset.update | Update carrier credential sets |
carrierdefinition.read | Get carrier definitions |
shipmentattributedefinition.create | Create shipment attribute definitions |
shipmentattributedefinition.read | Get shipment attribute definitions |
shipmentattributedefinition.update | Update shipment attribute definitions |
shippingprofile.create | Create shipping profiles |
shippingprofile.delete | Delete shipping profiles |
shippingprofile.read | Get shipping profiles |
shippingprofile.update | Update shipping profiles |
targetrules.create | Create target rules |
targetrules.delete | Delete target rules |
targetrules.read | Get target rules |
targetrules.update | Update target rules |
Shipping Runtime
| Category | Description |
|---|---|
shipping.create | Calculate shipping rates |
shipping.read | Get shipping information |
Site Settings
| Category | Description |
|---|---|
cartsettings.create | Create cart settings |
cartsettings.read | Get cart settings |
cartsettings.update | Update cart settings |
checkoutsettings.delete | Delete checkout settings |
checkoutsettings.read | Get checkout settings |
checkoutsettings.update | Update checkout settings |
fulfillmentsettings.create | Create fulfillment settings |
fulfillmentsettings.read | Get fulfillment settings |
fulfillmentsettings.update | Update fulfillment settings |
generalsettings.create | Create general settings |
generalsettings.delete | Delete general settings |
generalsettings.read | Get general settings |
generalsettings.update | Update general settings |
inventorysettings.create | Create inventory settings |
inventorysettings.read | Get inventory settings |
inventorysettings.update | Update inventory settings |
returnsettings.create | Create return settings |
returnsettings.read | Get return settings |
returnsettings.update | Update return settings |
shippingsettings.create | Create shipping settings |
shippingsettings.read | Get shipping settings |
shippingsettings.update | Update shipping settings |
subscriptionsettings.create | Create subscription settings |
subscriptionsettings.read | Get subscription settings |
subscriptionsettings.update | Update subscription settings |
Subscription
| Category | Description |
|---|---|
subscription.create | Create subscriptions |
subscription.delete | Delete subscriptions |
subscription.read | Get subscriptions |
subscription.update | Update subscriptions |
Troubleshooting
Authentication Errors
401 Unauthorized- Verify your Application Key and Client Secret are correct
- If using Basic auth, check that the Base64 encoding is correct
- If using Bearer tokens, the token may have expired — request a new one
- Check that the application has required API permissions in Kibo Admin
- Confirm Tenant ID and Site ID match your environment
- Verify your application has access to the requested resources
- Check that your Site ID is correct for the operation
Network Errors
Connection Timeout- Check your internet connection
- Verify the API Host URL is accessible
- Check firewall or proxy settings
Missing Data
Empty Results- Verify data exists in your Kibo Commerce tenant
- Check that you are querying the correct site and catalog
- Try different search parameters
- If the error mentions a missing site context, switch to the tenant + site URL format

